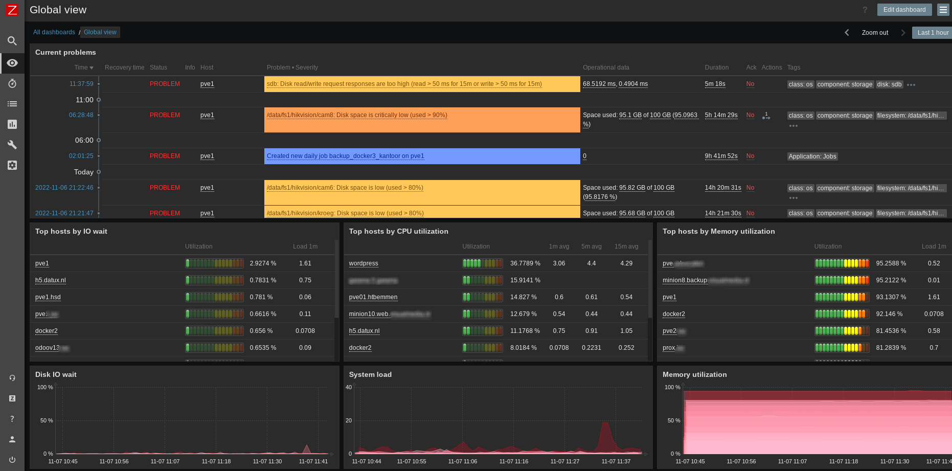
Via ons Zabbix monitoring platform bent u continu op de hoogte van de status van uw omgeving.
Met een server support contract of netwerk support contract kunnen we ook direct ingrijpen en storingen verhelpen of zelfs voorkomen.
Klik op onderstaande afbeelding om een voorbeeld van ons dashboard te zien:

Zabbix heeft ondersteuning om te integreren met zeer veel verschillende systemen.
Hier naast is er een groot scala aan extra Templates vanuit de community.
Wij helpen u bij het inrichten van monitoring speciaal op maat voor u. Waar nodig ontwikkelen we checks voor uw specifieke omgeving.
Indien een probleem zich voordoet kan Zabbix u en uw collega's op verschillende manieren alarmeren.
Afhankelijk van uw wensen en de ernst van het probleem kan Zabbix een escallatie uitvoeren bij problemen die aanhouden.
Alarmering kan via Email, SMS of 1 van de vele ondersteunde platformen:
Discord
Telegram
Jira
Microsoft teams
Github issues
Zabbix kan de snelheid en status van uw website monitoren.
De geldigheid van uw SSL certificaten word monitored en u krijgt tijdig waarschuwingen: voordat een certificaat verloopt.
Indien gewenst kunnen wij ook een Web-scenario voor u schrijven waarbij Zabbix inlogt op uw Web applicatie en diverse controles uitvoert.
Wij kunnen u helpen met een detailleerde analyse van uw netwerk.
Dit systeem stuurt 24 uur per dag elke seconde een ping naar uw server en zeer gedetailleerde grafieken van met behulp van Smokeping.
Deze grafieken zijn zeer nuttig zijn als u bijvoorbeeld af en toe vage problemen ondervind met uw VOIP of wifi verbindingen.
Ook zijn deze grafieken van belang om samen met uw internet provider eventuele problemen op te lossen.